OpenForm by abgroup.tech — Reporting Automation System | Russian SW Registry
.jpg&w=1200&q=100)
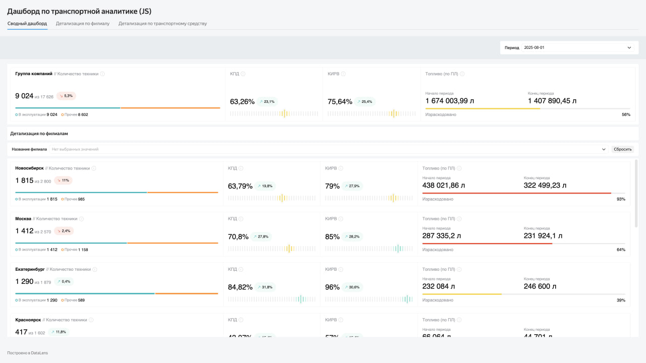
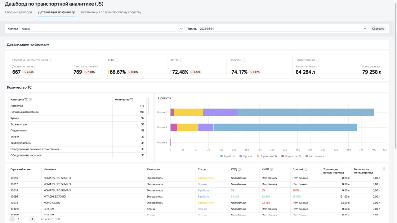
Analytics for the transport division based on DataLens
About the client:
One of the largest construction holdings in Russia, whose activities are focused on the implementation of large-scale projects in the energy and oil and gas sector. The company performs a full range of work on the development of hydrocarbon deposits, the construction of gas pipelines and compressor stations. Additionally, the holding is involved in the creation of civil and industrial facilities, including the road network and residential buildings.

Reasons for starting the project
The holding company required advanced monitoring of the transport division to assess the condition of the fleet, the fleet of construction and testing equipment. The need arose due to the ever-expanding number of equipment, as well as the requirements to reduce equipment downtime and timely repairs and upgrades. The task of assessing the economic effect was also announced.

Results
1. Optimization of the operation of vehicles, as well as construction equipment (simple, total mileage, repairs)
2. Acceleration of reactionary measures for the repair and decommissioning of equipment requiring attention
3. Advanced analysis of fuel costs and logistics costs to make timely adjustments
4. Prompt decision-making in accordance with the state of the transport departments in all branches of the company and in detail

The effect of the introduction of this service affects not only the improvement of the efficiency of transport units, but also the environmental footprint of the company.
The platform is implemented on DataLens Enterprise with a ClickHouse data warehouse. The system is deployed in a local Kubernetes cluster (on‑prem).
At the second stage, using the JS Editor, the information architecture of dashboards is optimized — the cognitive load on users is reduced.
For the convenience of analysis, the "Reports" function has been introduced in DataLens: now data can be uploaded as documents.
