OpenForm от abgroup.tech — система автоматизации отчётности | Реестр ПО
.jpg&w=1200&q=100)
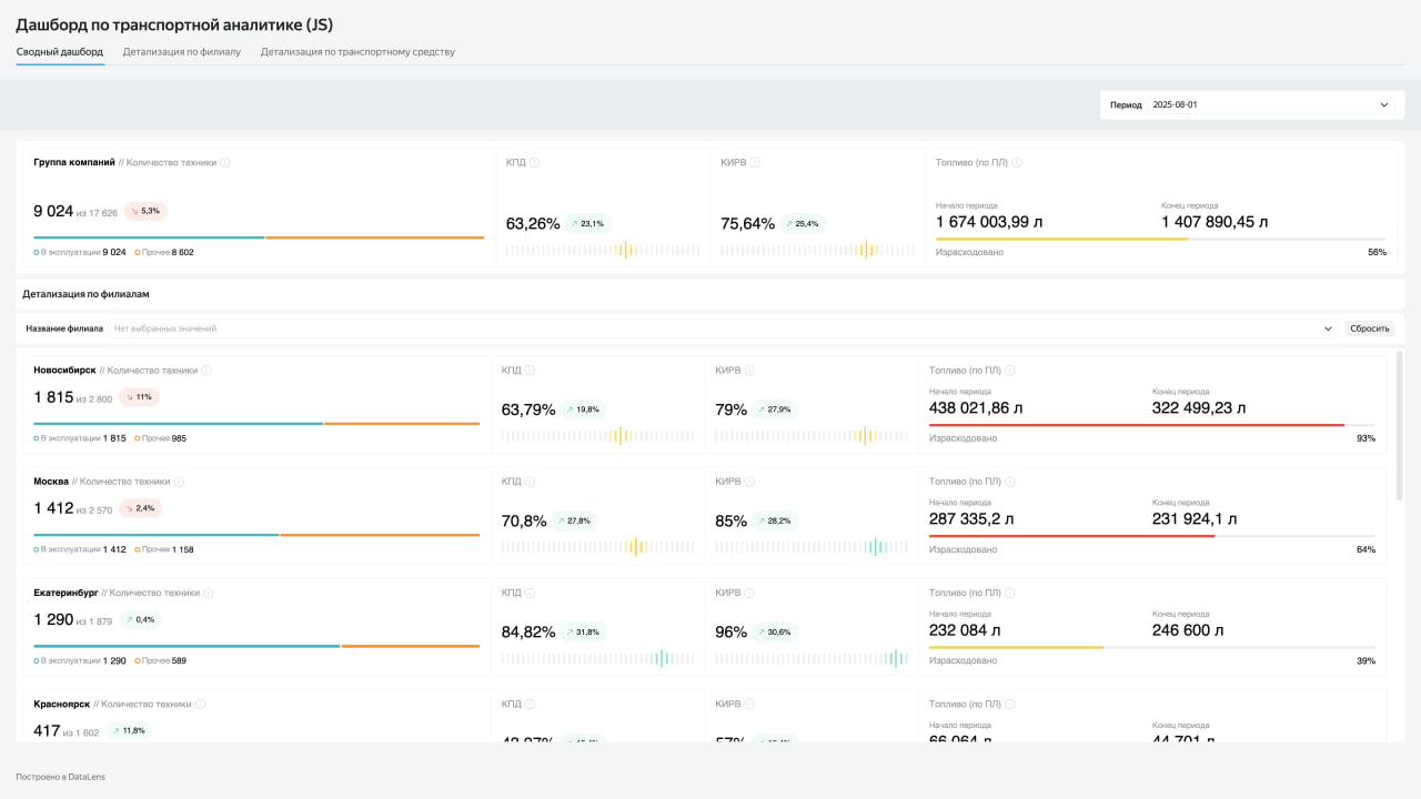
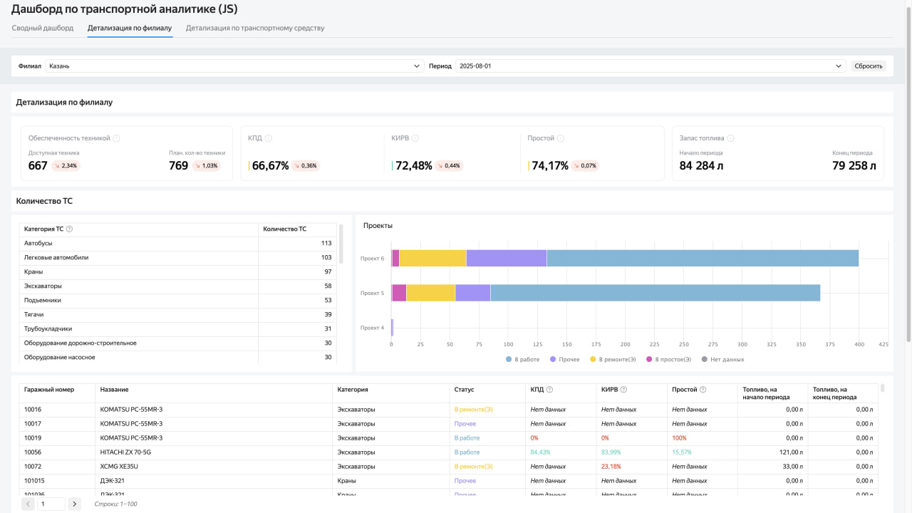
Аналитика для транспортного подразделения на базе DataLens
О клиенте:
Один из крупнейших строительных холдингов России, чья деятельность сосредоточена на реализации масштабных проектов в энергетике и нефтегазовом секторе. Компания выполняет полный спектр работ по обустройству месторождений углеводородов, строительству газопроводов и компрессорных станций. Дополнительно холдинг задействован в создании объектов гражданского и промышленного назначения, включая дорожную сеть и жилую застройку.

Причины старта проекта
Холдингу потребовался продвинутый мониторинг транспортного подразделения для оценки состояния автопарка, парка строительной и испытательной техники. Необходимость возникла в связи с постоянно расширяющимся количеством техники, а также с требованиями уменьшения простоя техники и своевременного ремонта и обновления. Также была озвучена задача в оценке экономического эффекта

Результаты
1. Оптимизация эксплуатации транспортных средств, а также строительной техники (простой, общий пробег, ремонт)
2. Ускорение реакционных мер по ремонту и вывода из эксплуатации техники, требующей внимания
3. Продвинутый анализ топливных расходов и логистических издержек для принятия своевременных корректировок
4. Оперативное принятие решений в соответствии с состоянием транспортных подразделений по всем филиалам компании и в детализации

Эффект от внедрения данного сервиса сказывается не только на улучшении эффективности транспортных подразделений, но и на экологическом следе компании.
Платформа реализована на DataLens Enterprise с хранилищем данных ClickHouse. Система развёрнута в локальном Kubernetes‑кластере (on‑prem).
На втором этапе с помощью JS Editor оптимизирована информационная архитектура дашбордов — снижена когнитивная нагрузка на пользователей.
Для удобства анализа внедрена функция «Отчёты» в DataLens: теперь данные можно выгружать в виде документов
